Module 1 Lab 2: Platform - Cloud-Native Automation Developer Experience

We will explore essential software development practices applied to automation development, including git workflows, secret scanning with pre-commit hooks, and comprehensive testing. This lab covers treating automation as code with proper linting, testing, and CI/CD practices, culminating in an overview of the Ansible Development Tools suite.

This lab walks through some of the basic software development practices as they apply to automation development. Finally, it concludes with an overview of the Ansible Development Tools. All automation files should be treated as code. This means scanning for code syntax and quality, checking that sensitive assets have not been exposed, and testing your code as much as possible before committing it. Once committed to git and published, consider it public and without effort will be there forever.

Learning Objectives

After completing this module, you will be able to:

  • Apply software development best practices to automation code

  • Use git effectively for version control in automation projects

  • Implement pre-commit hooks for code quality and security

  • Set up comprehensive testing frameworks for automation

  • Navigate the Ansible Development Tools ecosystem

Prerequisites

  1. This lab takes place in OpenShift Dev Spaces

1: Git

While a local directory can be used to manage resources related to automation development, it is generally considered best practice that version control tools be utilized. These days, when speaking of version control, we are referring to Git. Furthermore, to properly scale automation across an enterprise, git _proficiency is required.

This lab covers the extreme basics of git. For many of you, this may be second nature, so feel free to skip basic concepts you are already familiar with.

1.1: CLI Completion

While not required, sourcing these two files will greatly improve your CLI interactions. Note that this can also be added to the devfile for Dev Spaces customization or a local .bashrc file. For this lab just execute them live.

  1. Source these files and watch how your prompt changes:

    source /usr/share/bash-completion/completions/git
    source /usr/share/git-core/contrib/completion/git-prompt.sh
    PS1='[\u \W$(__git_ps1 " (%s)")]\$ '
    [user devspaces-example (main)]$
  2. Notice your prompt will now display which branch you are currently operating against. Also, git sub commands now auto-complete with the TAB key. Feel free to customize this prompt as desired.

  3. Create a directory that will survive workspace restarts:

    mkdir --parents --verbose /projects/env/
    mkdir: created directory '/projects/env/'
  4. Create the following script for the purpose of executing it when your workspace restarts:

    /projects/env/config.sh
    #!/usr/bin/env bash
    
    source /usr/share/bash-completion/completions/git
    source /usr/share/git-core/contrib/completion/git-prompt.sh
    PS1='[\u \W$(__git_ps1 " (%s)")]\$ '
  5. Make it executable:

    chmod a+x /projects/env/config.sh
  6. Now if your workspace restarts, simply execute this script into the environment:

    /projects/env/config.sh

1.2: Set Global Settings

Before working with Git in your Ansible Workspace, you will need to set your global username and email. This metadata is used when committing code so that it can be associated with the user who made the change:

  1. Set global values for git:

    git config --global user.name "First Last"
    git config --global user.email "email@example.com"
  2. Add these commands to the /projects/env/config.sh script

1.3: Branches

Git branches should be used liberally. They can be used to test ideas and have no fear trashing a branch that didn’t quite work out. It’s better to leave a branch as is and start a new one based on your current working branch rather than testing a few things and reverting the commits or to comment/uncomment things. Using the new git prompt configured previously, your prompt should update when your branch changes similar to the following:

  1. Execute this lab in the /projects/devspaces-example

    cd /projects/devspaces-example
  2. Check what branch you are in. Notice it is also dynamically displayed in your prompt:

    git branch
    * main
    [user devspaces-example (main)]$
  3. Create a new branch called test, which is a copy of main using git switch:

    Historically, this was accomplished via git checkout -b <branch_name> but the switch sub-command was introduced in version 2.23 for this purpose.
    git switch --create test
    Switched to a new branch 'test'
    [user devspaces-example (test)]$
  4. Run git branch again:

    git branch
      main(1)
    * test(2)
    [user devspaces-example (test)]$
    1 main is the name of the branch that is typically used as the default branch. Historically master was used in the past, however, most newer repositories make use of main as the default branch instead. The git config --global init.defaultBranch command can be used to configure your git client with the name of the default branch for new repositories.
    2 The asterisk shows the currently active branch.
    Since a git repository is used to manage an OpenShift Dev Spaces workspace, the current directory that you are operating within is already an initialized as a git repository.
  5. Switch back to the main branch:

    git switch main
    Switched to branch 'main'
    Your branch is up to date with 'origin/main'.
    [user devspaces-example (main)]$
  6. Now, delete the test branch:

    git branch --delete test
    Deleted branch test (was 1234567).

See how easy it was to create and delete branches in git? Be sure to use branches all the time. Also investigate git stash to learn how to quickly switch between branches before committing active work.

1.4:Pull/Merge Requests

Pull/Merge (PR/MR) requests are used when contributing code in a shared git server with collaboration capabilities (GitHub, GitLab, Gitea etc) and you want to merge a branch into another branch. Typically, this is a feature branch with your work that you want to merge into the main branch. However, it could be any other branch target. PR/MR’s are an essential way to review code and allow others to comment and provide feedback or changes. PR/MRs can also be used to kick off pipelines to run further automation activities based on this branch of code.

Merge conflicts

When a change is detected on the same line and git is unable to automatically apply the changes, human intervention is needed. Several strategies and tools are available to assist you with resolving the conflict.

1.5: Branch update strategies

When working in a branch, it is often necessary to ensure your branch has the latest commits that are in main. If it has been a while since you created or updated your branch, it could be several commits behind.

Merge will take two divergent branches and preserve their history, adding a commit to tie them together

Rebase will rewind and play commits back in order resulting in a cleaner, more linear history, but can make merge conflicts more difficult to manage.

1.6: Cleaning up git history

While you generally should not be editing git history, there are times where this is necessary. Perhaps commits were made with a default or incorrect user.name or user.email and needed to be corrected. Maybe you want to combine several commits that you made locally before publishing (also known as squashing). Or, perhaps secrets were leaked and though cleaned up in HEAD (the current active commit), they are still in git history. In these cases, it is possible to edit specific commits or a series of commits.

2: Secrets Scanning

It is absolutely vital that you never EVER commit any secrets to git. Even if you revert the commit or delete the file, it is still in history. Even if it is "just a lab server" or "only internal", a secret will trigger many security scans requiring additional work to explain if it is valid and needs rotating or not. Just don’t do it. This lab will walk through using a tool like Gitleaks to help keep your secrets out of git.

  1. First, create a fake API-like key. The default regex and patterns will determine a UUID-like value to be similar to an API key:

    cd /projects/devspaces-example/
    echo key=$(uuidgen) > secret
    cat secret
    key=3863b2c6-cc7b-4832-92b6-5b82d6b1a987
  2. Gitleaks is available as a container image, so no installation is necessary. Pull the image into your Dev Spaces workspace:

    podman pull docker.io/zricethezav/gitleaks:latest
    Trying to pull docker.io/zricethezav/gitleaks:latest...
    Getting image source signatures
    Copying blob 91da3791a8e8 done   |
    Copying blob daed8b4062ea done   |
    Copying blob e590f02e913a done   |
    Copying blob 1747dece9491 done   |
    Copying config 49c41c2292 done   |
    Writing manifest to image destination
    49c41c2292e05b683dd2dbbe7f7677ca397722f1f0364adf615a3a6913f71ade
  3. Run gitleaks to scan the directory containing the generated fake secret by mounting the current working directory into the gitleaks container:

    podman run -v /projects/devspaces-example/:/pwd:Z zricethezav/gitleaks:latest dir -v /pwd/
        ○
        │╲
        │ ○
        ○ ░
        ░    gitleaks
    
    Finding:     key=3863b2c6-cc7b-4832-92b6-5b82d6b1a987
    Secret:      3863b2c6-cc7b-4832-92b6-5b82d6b1a987
    RuleID:      generic-api-key
    Entropy:     3.583275
    File:        /scan/secret
    Line:        1
    Fingerprint: /scan/secret:generic-api-key:1
    
    1:43AM INF scanned ~15523 bytes (15.52 KB) in 10.9ms
    1:43AM WRN leaks found: 1
  4. The default rules should detect the UUID as an API key.

    If the UUID does not trigger this scan, try re-generating a new one.

While this was only a brief introduction, we hope that you can see just how vital a tool such as gitleaks can be to keep you and the content of your git repository free of sensitive assets.

3: Pre-Commit

pre-commit is a tool that essentially hooks into the git lifecycle and runs additional tooling before the commit writes changes to git history. This is a perfect way to automatically invoke actions, like ansible-lint and gitleaks, before having to go back and squash or clean up git history.

  1. Install pre-commit using pip:

    pip install --user pre-commit
    Collecting pre-commit
      Downloading pre_commit-4.5.1-py2.py3-none-any.whl (226 kB)
         ━━━━━━━━━━━━━━━━━━━━━━━━━━━━━━━━━━━━━━━━ 226.4/226.4 kB 13.8 MB/s eta 0:00:00
    Collecting cfgv>=2.0.0
      Downloading cfgv-3.5.0-py2.py3-none-any.whl (7.4 kB)
    Collecting identify>=1.0.0
      Downloading identify-2.6.16-py2.py3-none-any.whl (99 kB)
         ━━━━━━━━━━━━━━━━━━━━━━━━━━━━━━━━━━━━━━━━ 99.2/99.2 kB 66.7 MB/s eta 0:00:00
    Collecting nodeenv>=0.11.1
      Downloading nodeenv-1.10.0-py2.py3-none-any.whl (23 kB)
    Requirement already satisfied: pyyaml>=5.1 in /usr/local/lib64/python3.11/site-packages (from pre-commit) (6.0.3)
    Requirement already satisfied: virtualenv>=20.10.0 in /usr/local/lib/python3.11/site-packages (from pre-commit) (20.35.3)
    Requirement already satisfied: distlib<1,>=0.3.7 in /usr/local/lib/python3.11/site-packages (from virtualenv>=20.10.0->pre-commit) (0.4.0)
    Requirement already satisfied: filelock<4,>=3.12.2 in /usr/local/lib/python3.11/site-packages (from virtualenv>=20.10.0->pre-commit) (3.20.0)
    Requirement already satisfied: platformdirs<5,>=3.9.1 in /usr/local/lib/python3.11/site-packages (from virtualenv>=20.10.0->pre-commit) (4.5.0)
    Installing collected packages: nodeenv, identify, cfgv, pre-commit
      WARNING: The script nodeenv is installed in '/home/user/.local/bin' which is not on PATH.
      Consider adding this directory to PATH or, if you prefer to suppress this warning, use --no-warn-script-location.
      WARNING: The script identify-cli is installed in '/home/user/.local/bin' which is not on PATH.
      Consider adding this directory to PATH or, if you prefer to suppress this warning, use --no-warn-script-location.
      WARNING: The script pre-commit is installed in '/home/user/.local/bin' which is not on PATH.
      Consider adding this directory to PATH or, if you prefer to suppress this warning, use --no-warn-script-location.
    Successfully installed cfgv-3.5.0 identify-2.6.16 nodeenv-1.10.0 pre-commit-4.5.1
    Notice the WARNING: this tells you the path the binary was installed to.
  2. Create a pre-commit configuration file by creating a new file called .pre-commit-config.yaml with the following content:

    /projects/devspaces-example/.pre-commit-config.yaml
    repos:
      - repo: https://github.com/gitleaks/gitleaks
        rev: v8.28.0
        hooks:
          - id: gitleaks
            name: gitleaks
            entry: podman run -v /projects/devspaces-example:/scan:Z zricethezav/gitleaks:latest dir -v /scan/
            language: system
            stages: [pre-commit]
  3. Install the pre-commit hook:

    /home/user/.local/bin/pre-commit install
     pre-commit installed at .git/hooks/pre-commit
  4. Attempt a git commit which should fail:

    git add secret
    git commit
    gitleaks.................................................................Failed
    - hook id: gitleaks
    - exit code: 1
    
    ○
        │╲
        │ ○
        ○ ░
        ░    gitleaks
    
    Finding:     key=3863b2c6-cc7b-4832-92b6-5b82d6b1a987
    Secret:      3863b2c6-cc7b-4832-92b6-5b82d6b1a987
    RuleID:      generic-api-key
    Entropy:     3.583275
    File:        /gitleaks/secret
    Line:        1
    Fingerprint: /gitleaks/secret:generic-api-key:1
    
    1:22AM INF scanned ~15523 bytes (15.52 KB) in 7.62ms
    1:22AM WRN leaks found: 1
  5. Run git status and confirm the file is still staged for commit:

    git status
    On branch main
    Your branch is up to date with 'origin/main'.
    
    Changes to be committed:
      (use "git restore --staged <file>..." to unstage)
            new file:   secret
    
    Untracked files:
      (use "git add <file>..." to include in what will be committed)
            .pre-commit-config.yaml
  6. In this way, a developer never needs to remember to run a tool before a commit. pre-commit will do the work for you, keeping mistakes out of git history.

  7. Now, unstage the file so it will not be committed:

    git restore --staged secret
  8. Verify it is not staged:

    git status
    On branch main
    Your branch is up to date with 'origin/main'.
    
    Untracked files:
      (use "git add <file>..." to include in what will be committed)
            .pre-commit-config.yaml
            secret
    
    nothing added to commit but untracked files present (use "git add" to track)

For a more comprehensive exploration of pre-commit and the pre-commit-config, see https://github.com/redhat-cop/infra.aap_configuration/blob/devel/.pre-commit-config.yaml

4: Ansible Development Tools (ADT)

Ansible Development Tools is a curated suite of tools to help Ansible automation developers be more productive. These tools cover a wide range of activities from scaffolding new projects, building execution environments, linting code, testing code, and signing content.

In your terminal, view the installed Ansible Development Tools:

adt --version
ansible-builder                          3.1.0
ansible-core                             2.19.3
ansible-creator                          25.10.0
ansible-dev-environment                  25.8.0
ansible-dev-tools                        25.8.3
ansible-lint                             25.9.2
ansible-navigator                        25.9.0
ansible-sign                             0.1.2
molecule                                 25.9.0
pytest-ansible                           25.8.0
tox-ansible                              25.8.0

The curated list of tools installed as part of the Ansible automation developer tools package includes:

ansible-builder: a utility for building Ansible execution environments.

ansible-core: Ansible is a radically simple IT automation platform that makes your applications and systems easier to deploy and maintain. Automate everything from code deployment to network configuration to cloud management, in a language that approaches plain English, using SSH, with no agents to install on remote systems.

ansible-creator: a utility for scaffolding Ansible projects and content with leading practices.

ansible-lint: a utility to identify and correct stylistic errors and anti-patterns in Ansible playbooks and roles.

ansible-navigator: a text-based user interface (TUI) for developing and troubleshooting Ansible content with execution environments.

ansible-sign: a utility for signing and verifying Ansible content.

molecule: Molecule aids in the development and testing of Ansible content: collections, playbooks and roles

pytest-ansible: a pytest testing framework extension that provides additional functionality for testing Ansible module and plugin Python code.

tox-ansible: an extension to the tox testing utility that provides additional functionality to check Ansible module and plugin Python code under different Python interpreters and Ansible core versions.

ansible-dev-environment: a utility for building and managing a virtual environment for Ansible content development.

4.1: Visual Studio Code (VS Code) Extension

Ansible includes a Visual Studio Code (VS Code) extension to enhance the development experience. You can learn more about the features that are available in the extension at https://ansible.readthedocs.io/projects/vscode-ansible/

4.2: Creating a Playbook Project

Now that we have covered the basics of tools available as an automation developer, let’s walk through bringing it all together. While not a command-line tool, the VS Code extension ties together functionality of Dev Spaces and Ansible Development Tools into the development Workspace you are currently using. This portion of the lab will walk through several aspects of automation development activities in this Workspace.

  1. Open the Ansible extension on the left hand side of the Dev Spaces window

    ansible extension1
  2. Within the Initialize section of the Ansible Development Tools, click on Playbook project to open a dialog to create a new project.

    Specify the following values within the playbook project creation dialog:

    ansible creator1
    1. Destination directory: /projects/myproject

    2. Namespace: mynamespace

    3. Collection: mycollection

  3. Click Create

    ansible creator2
  4. The logs will display in the box below that

  5. Click Open Project to open a new VS Code window with this new project

    ansible creator3
  6. Once the Dev Spaces Workspace loads with the new folder structure, select the Yes, I trust the Authors button again and begin to explore the directories and files created by ansible-creator, which was generated using industry standard good practices:

    ansible creator4
  7. The inventory director contains a ready to use directory structure:

    ansible creator6
  8. The collections directory contains the tree structure representing how a collection is organized, a collection called mycollection and a simple role called run with a few tasks.

    ansible creator5

4.3: Running playbooks in VS Code

While you may be familiar with ansible-playbook or even ansible-navigator on the CLI, VS Code provides a way to execute them via ClickOps if so desired.

4.3.1: Running playbooks via ansible-playbook in VS Code

  1. Close the collections folder if you expanded it during the previous steps

  2. Scroll down to the very last file to the bottom left called site.yml

  3. Right-click on site.yml and choose Run Ansible Playbook Via …​

  4. Choose Run playbook via 'ansible-playbook'.

    ansible playbook1
  5. A terminal opens up with the results of the ansible-playbook execution:

    ansible playbook2

4.3.2:Running playbooks via ansible-navigator in VS Code

Alternatively, ansible-navigator can be used to execute the site.yml playbook.

  1. Right-click on the file at the base of the directory site.yml and choose Run Ansible Playbook Via …​

  2. Choose Run playbook via 'ansible-navigator run'.

    ansible navigator1
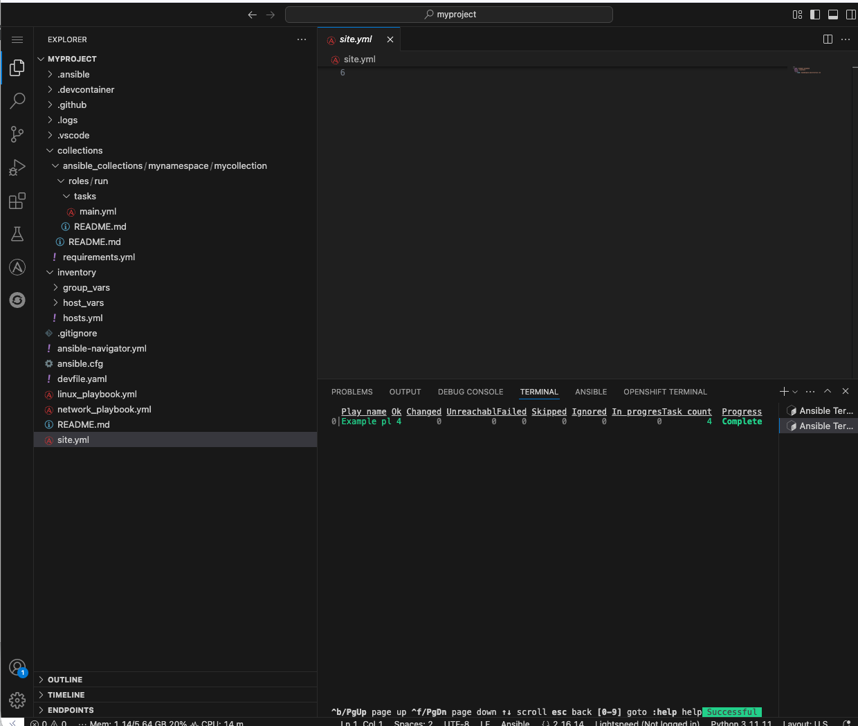
  3. This will open a terminal and run ansible-navigator run site.yml --ee false. When the run is finished you will see a Complete message in ansible-navigator:

    ansible navigator2
  4. Click inside the terminal and enter 0 to inspect the execution of the play. You can inspect the output of any of the tasks included within this play. e.g. 3:

    ansible navigator3
  5. Once reviewed, hit ESC several times until you exit ansible-navigator and return back to the terminal.

    ansible navigator4

4.4: Using ansible-lint in VS Code

The VS Code Ansible extension proactively runs ansible-lint on any playbook you are editing. Experiment with this tool to understand how the feature works.

  1. Append to the existing site.yml playbook with the following poorly written task:

      tasks:
        - debug:
            msg: "Hello"
  2. As soon as you finish editing, the autosave feature will kick in and run ansible-lint. Notice the message and the bottom of the screen:

    ansible lint1
  3. The extension should have added red squiggly lines underneath debug. Hover over the red squiggly lines to see the violations:

    ansible lint2
  4. You can fix these manually. However, why not let automation and ansible-lint do the work for you? Open the extension settings:

    ansible lint3
  5. Open Settings for the Ansible extension:

    ansible lint4
  6. Under the Ansible extension settings, click on the Validation subsection

  7. Select the checkbox for Auto Fix on Save.

    ansible lint5
  8. Close the settings page and save the file with either the main menu FileSave or CTRL/CMD + s

  9. ansible-lint --fix will automatically correct errors

    ansible lint6
    If it it does not automatically fix these errors, try closing and reopening the file.
  10. Notice it did not fix every violation, such as adding a name: key for the debug task. Feel free to fix this manually if you choose. Not every rule is enforced automatically. See man ansible-lint for more information.

Conclusion

In this lab, you have successfully learned essential software development practices and tools that can be applied to automation development:

  1. Git version control fundamentals, including branching strategies and merge conflicts

  2. Secret scanning using gitleaks and pre-commit hooks for automated code quality checks

  3. Ansible Development Tools suite including ansible-lint, ansible-navigator, and VS Code extensions

  4. Creating and managing Ansible projects and collections through the VS Code interface

This foundation prepares you to develop automation content that follows industry best practices for code quality, security, and maintainability.

Appendix

Environment Script

This is a handy script containing the commands used in this lab

/projects/env/config.sh
#!/usr/bin/env bash

source /usr/share/bash-completion/completions/git
source /usr/share/git-core/contrib/completion/git-prompt.sh
PS1='[\u \W$(__git_ps1 " (%s)")]\$ '
git config --global user.name "First Last"
git config --global user.email "email@example.com"